Любое кол-во кабинетов

Подробнее о предоставляемых данных
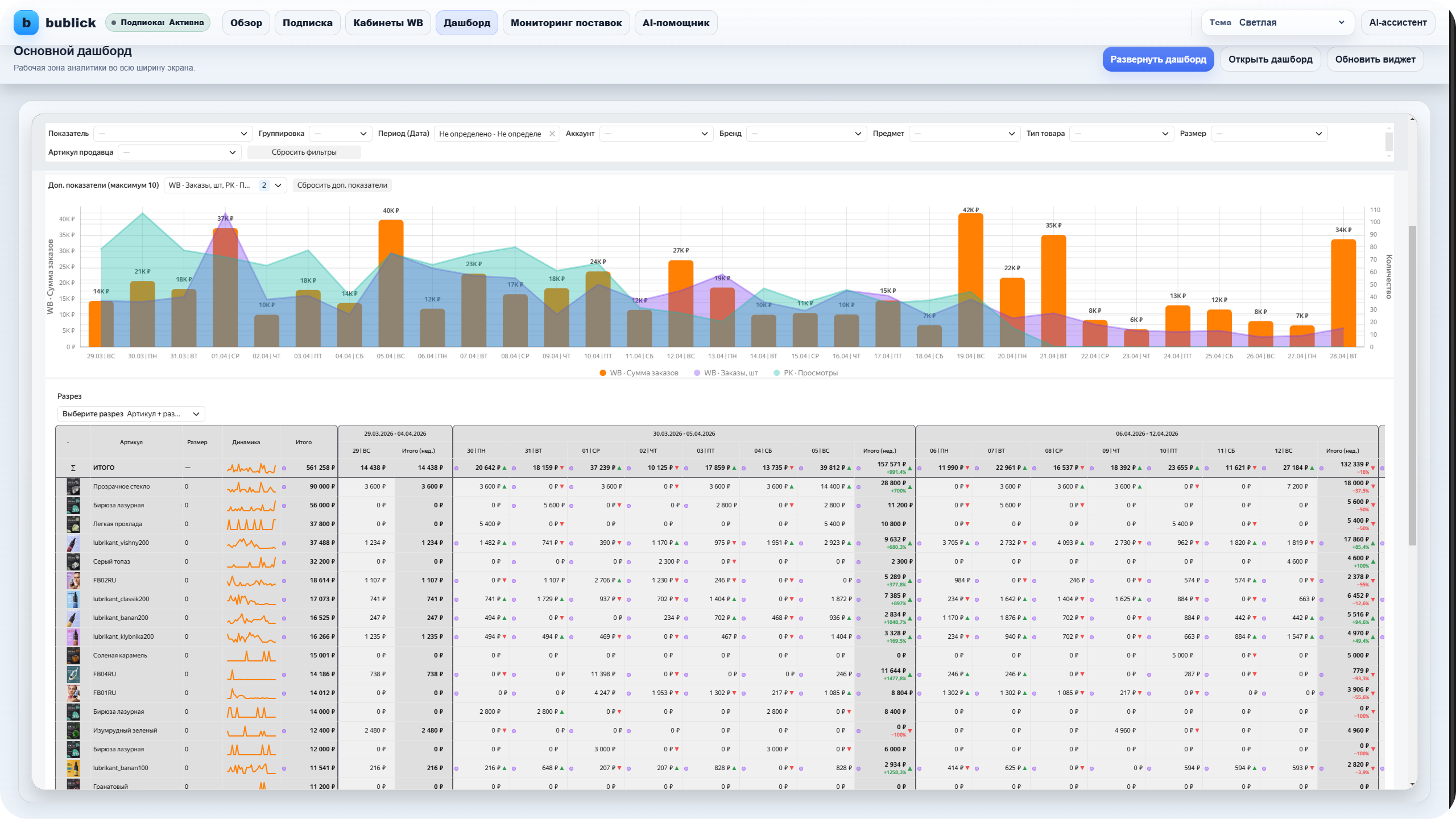
Оцифровка вб: Метрики и отчёты: заказы, выкупы, финансы, продвижение
1. Карта заказов по регионам, округам и складам.
2. Доли по заказам в разных разрезах.
3. Динамика заказов, выкупов, продаж и возвратов.
4. Процент выкупаемости по каждому артикулу, предмету, типу, кабинету, размеру и складу.
5. ABC-анализ по заказам и продажам в разрезе артикулов, размеров и типов.
6. Тепловая карта по заказам, среднему чеку и сумме заказов.
7. Полная статистика по работе с продвижением на Wildberries (просмотры, клики, CTR, CPC, CPO, затраты на РК и каждый артикул, заказы общие и по рекламным кампаниям, затраты с баланса, счета и бонусов, ДРР в двух видах).
8. Статистика с аналитикой по финансовым отчетам Wildberries: "План/ Факт", динамика, заказы, продажи, возвраты, логистика Wildberries, хранение Wildberries, затраты на рекламные кампании, доля рекламных расходов, приемка Wildberries, штрафы Wildberries, себестоимость товаров, прибыль, маржинальность и рентабельность.
9. Детализированная статистика по оборачиваемости, остаткам, хранению, индексу локализации, платной приемке, поставках, доступных складов и слотов к поставке на склады Wildberries.
10. Цены, скидки и акции.
* больше подробностей о предоставляемой аналитике на детальной странице
* больше подробностей о предоставляемой аналитике на детальной странице




































